Cloud Changelog
In addition to this ClickHouse Cloud changelog, please see the Cloud Compatibility page.
January 27, 2025
Changes to ClickHouse Cloud tiers
We are dedicated to adapting our products to meet the ever-changing requirements of our customers. Since its introduction in GA over the past two years, ClickHouse Cloud has evolved substantially, and we've gained invaluable insights into how our customers leverage our cloud offerings.
We are introducing new features to optimize the sizing and cost-efficiency of ClickHouse Cloud services for your workloads. These include compute-compute separation, high-performance machine types, and single-replica services. We are also evolving automatic scaling and managed upgrades to execute in a more seamless and reactive fashion.
We are adding a new Enterprise tier to serve the needs of the most demanding customers and workloads, with focus on industry-specific security and compliance features, even more controls over underlying hardware and upgrades, and advanced disaster recovery features.
To support these changes, we are restructuring our current Development and Production tiers to more closely match how our evolving customer base is using our offerings. We are introducing the Basic tier, oriented toward users that are testing out new ideas and projects, and the Scale tier, matching users working with production workloads and data at scale.
You can read about these and other functional changes in this blog. Existing customers will need to take action to select a new plan. Customer-facing communication was sent via email to organization administrators, and the following FAQ covers the key changes and timelines.
Warehouses: Compute-compute separation (GA)
Compute-compute separation (also known as "Warehouses") is Generally Available; please refer to blog for more details and the documentation.
Single-replica services
We are introducing the concept of a "single-replica service", both as a standalone offering and within warehouses. As a standalone offering, single-replica services are size limited and intended to be used for small test workloads. Within warehouses, single-replica services can be deployed at larger sizes, and utilized for workloads not requiring high availability at scale, such as restartable ETL jobs.
Vertical auto-scaling improvements
We are introducing a new vertical scaling mechanism for compute replicas, which we call "Make Before Break" (MBB). This approach adds one or more replicas of the new size before removing the old replicas, preventing any loss of capacity during scaling operations. By eliminating the gap between removing existing replicas and adding new ones, MBB creates a more seamless and less disruptive scaling process. It is especially beneficial in scale-up scenarios, where high resource utilization triggers the need for additional capacity, since removing replicas prematurely would only exacerbate the resource constraints.
Horizontal scaling (GA)
Horizontal scaling is now Generally Available. Users can add additional replicas to scale out their service through the APIs and the cloud console. Please refer to the documentation for information.
Configurable backups
We now support the ability for customers to export backups to their own cloud account; please refer to the documentation for additional information.
Managed upgrade improvements
Safe managed upgrades deliver significant value to our users by allowing them to stay current with the database as it moves forward to add features. With this rollout, we applied the "make before break" (or MBB) approach to upgrades, further reducing impact to running workloads.
HIPAA support
We now support HIPAA in compliant regions, including AWS us-east-1, us-west-2 and GCP us-central1, us-east1. Customers wishing to onboard must sign a Business Associate Agreement (BAA) and deploy to the compliant version of the region. For more information on HIPAA, please refer to the documentation.
Scheduled upgrades
Users can schedule upgrades for their services. This feature is supported for Enterprise tier services only. For more information on Scheduled upgrades, please refer to the documentation.
Language client support for complex types
Golang, Python, and NodeJS clients added support for Dynamic, Variant, and JSON types.
DBT support for Refreshable Materialized Views
DBT now supports Refreshable Materialized Views in the 1.8.7 release.
JWT token support
Support has been added for JWT-based authentication in the JDBC driver v2, clickhouse-java, Python, and NodeJS clients.
JDBC / Java will be in 0.8.0 when it's released - ETA pending.
Prometheus integration improvements
We've added several enhancements for the Prometheus integration:
-
Organization-level endpoint. We've introduced an enhancement to our Prometheus integration for ClickHouse Cloud. In addition to service-level metrics, the API now includes an endpoint for organization-level metrics. This new endpoint automatically collects metrics for all services within your organization, streamlining the process of exporting metrics into your Prometheus collector. These metrics can be integrated with visualization tools like Grafana and Datadog for a more comprehensive view of your organization's performance.
This feature is available now for all users. You can find more details here.
-
Filtered metrics. We've added support for returning a filtered list of metrics in our Prometheus integration for ClickHouse Cloud. This feature helps reduce response payload size by enabling you to focus on metrics that are critical for monitoring the health of your service.
This functionality is available via an optional query parameter in the API, making it easier to optimize your data collection and streamline integrations with tools like Grafana and Datadog.
The filtered metrics feature is now available for all users. You can find more details here.
December 20, 2024
Marketplace subscription organization attachment
You can now attach your new marketplace subscription to an existing ClickHouse Cloud organization. Once you finish subscribing to the marketplace and redirect to ClickHouse Cloud, you can connect an existing organization created in the past to the new marketplace subscription. From this point, your resources in the organization will be billed via the marketplace.
Force OpenAPI key expiration
It is now possible to restrict the expiry options of API keys so you don’t create unexpired OpenAPI keys. Please contact the ClickHouse Cloud Support team to enable these restrictions for your organization.
Custom emails for notifications
Org Admins can now add more email addresses to a specific notification as additional recipients. This is useful in case you want to send notifications to an alias or to other users within your organization who might not be users of ClickHouse Cloud. To configure this, go to the Notification Settings from the cloud console and edit the email addresses that you want to receive the email notifications.
December 6, 2024
BYOC (Beta)
Bring Your Own Cloud for AWS is now available in Beta. This deployment model allows you to deploy and run ClickHouse Cloud in your own AWS account. We support deployments in 11+ AWS regions, with more coming soon. Please contact support for access. Note that this deployment is reserved for large-scale deployments.
Postgres Change-Data-Capture (CDC) Connector in ClickPipes (Private Preview)
This turnkey integration enables customers to replicate their Postgres databases to ClickHouse Cloud in just a few clicks and leverage ClickHouse for blazing-fast analytics. You can use this connector for both continuous replication and one-time migrations from Postgres. Please sign up for Private Preview access.
Dashboards (Beta)
This week, we’re excited to announce the Beta launch of Dashboards in ClickHouse Cloud. With Dashboards, users can turn saved queries into visualizations, organize visualizations onto dashboards, and interact with dashboards using query parameters. To get started, follow the dashboards documentation.
Query API endpoints (GA)
We are excited to announce the GA release of Query API Endpoints in ClickHouse Cloud. Query API Endpoints allow you to spin up RESTful API endpoints for saved queries in just a couple of clicks and begin consuming data in your application without wrangling language clients or authentication complexity. Since the initial launch, we have shipped a number of improvements, including:
- Reducing endpoint latency, especially for cold-starts
- Increased endpoint RBAC controls
- Configurable CORS-allowed domains
- Result streaming
- Support for all ClickHouse-compatible output formats
In addition to these improvements, we are excited to announce generic query API endpoints that, leveraging our existing framework, allow you to execute arbitrary SQL queries against your ClickHouse Cloud service(s). Generic endpoints can be enabled and configured from the service settings page.
To get started, follow the Query API Endpoints documentation.
Native JSON support (Beta)
We are launching Beta for our native JSON support in ClickHouse Cloud. To get started, please get in touch with support to enable your cloud service.
Vector search using vector similarity indexes (Early Access)
We are announcing vector similarity indexes for approximate vector search in early access!
ClickHouse already offers robust support for vector-based use cases, with a wide range of [distance functions]https://clickhouse.com/blog/reinvent-2024-product-announcements#vector-search-using-vector-similarity-indexes-early-access) and the ability to perform linear scans. In addition, more recently, we added an experimental approximate vector search approach powered by the usearch library and the Hierarchical Navigable Small Worlds (HNSW) approximate nearest neighbor search algorithm.
To get started, please sign up for the early access waitlist.
ClickHouse-Connect (Python) and ClickHouse-Kafka-Connect Users
Notification emails went out to customers who had experienced issues where the clients could encounter a MEMORY_LIMIT_EXCEEDED exception.
Please upgrade to:
- Kafka-Connect: > 1.2.5
- ClickHouse-Connect (Java): > 0.8.6
ClickPipes now supports cross-VPC resource access on AWS
You can now grant uni-directional access to a specific data source like AWS MSK. With Cross-VPC resource access with AWS PrivateLink and VPC Lattice, you can share individual resources across VPC and account boundaries, or even from on-premise networks without compromising on privacy and security when going over a public network. To get started and set up a resource share, you can read the announcement post.
ClickPipes now supports IAM for AWS MSK
You can now use IAM authentication to connect to an MSK broker with AWS MSK ClickPipes. To get started, review our documentation.
Maximum replica size for new services on AWS
From now on, any new services created on AWS will allow a maximum available replica size of 236 GiB.
November 22, 2024
Built-in advanced observability dashboard for ClickHouse Cloud
Previously, the advanced observability dashboard that allows you to monitor ClickHouse server metrics and hardware resource utilization was only available in open-source ClickHouse. We are happy to announce that this feature is now available in the ClickHouse Cloud console!
This dashboard allows you to view queries based on the system.dashboards table in an all-in-one UI. Visit Monitoring > Service Health page to start using the advanced observability dashboard today.
AI-powered SQL autocomplete
We’ve improved autocomplete significantly, allowing you to get in-line SQL completions as you write your queries with the new AI Copilot! This feature can be enabled by toggling the "Enable Inline Code Completion" setting for any ClickHouse Cloud service.
New "Billing" role
You can now assign users in your organization to a new Billing role that allows them to view and manage billing information without giving them the ability to configure or manage services. Simply invite a new user or edit an existing user's role to assign the Billing role.
November 8, 2024
Customer Notifications in ClickHouse Cloud
ClickHouse Cloud now provides in-console and email notifications for several billing and scaling events. Customers can configure these notifications via the cloud console notification center to only appear on the UI, receive emails, or both. You can configure the category and severity of the notifications you receive at the service level.
In future, we will add notifications for other events, as well as additional ways to receive the notifications.
Please see the ClickHouse docs to learn more about how to enable notifications for your service.
October 4, 2024
ClickHouse Cloud now offers HIPAA-ready services in Beta for GCP
Customers looking for increased security for protected health information (PHI) can now onboard to ClickHouse Cloud in Google Cloud Platform (GCP). ClickHouse has implemented administrative, physical and technical safeguards prescribed by the HIPAA Security Rule and now has configurable security settings that can be implemented, depending on your specific use case and workload. For more information on available security settings, please review our Security Shared Responsibility Model.
Services are available in GCP us-central-1 to customers with the Dedicated service type and require a Business Associate Agreement (BAA). Contact sales or support to request access to this feature or join the wait list for additional GCP, AWS, and Azure regions.
Compute-Compute separation is now in Private Preview for GCP and Azure
We recently announced the Private Preview for Compute-Compute Separation for AWS. We're happy to announce that it is now available for GCP and Azure.
Compute-compute separation allows you to designate specific services as read-write or read-only services, allowing you to design the optimal compute configuration for your application to optimize cost and performance. Please read the docs for more details.
Self-service MFA recovery codes
Customers using multi-factor authentication can now obtain recovery codes that can be used in the event of a lost phone or accidentally deleted token. Customers enrolling in MFA for the first time will be provided the code on set up. Customers with existing MFA can obtain a recovery code by removing their existing MFA token and adding a new one.
ClickPipes Update: Custom Certificates, Latency Insights, and More!
We're excited to share the latest updates for ClickPipes, the easiest way to ingest data into your ClickHouse service! These new features are designed to enhance your control over data ingestion and provide greater visibility into performance metrics.
Custom Authentication Certificates for Kafka
ClickPipes for Kafka now supports custom authentication certificates for Kafka brokers using SASL & public SSL/TLS. You can easily upload your own certificate in the SSL Certificate section during ClickPipe setup, ensuring a more secure connection to Kafka.
Introducing Latency Metrics for Kafka and Kinesis
Performance visibility is crucial. ClickPipes now features a latency graph, giving you insight into the time between message production (whether from a Kafka Topic or a Kinesis Stream) to ingestion in ClickHouse Cloud. With this new metric, you can keep a closer eye on the performance of your data pipelines and optimize accordingly.
Scaling Controls for Kafka and Kinesis (Private Beta)
High throughput can demand extra resources to meet your data volume and latency needs. We're introducing horizontal scaling for ClickPipes, available directly through our cloud console. This feature is currently in private beta, allowing you to scale resources more effectively based on your requirements. Please contact support to join the beta.
Raw Message Ingestion for Kafka and Kinesis
It is now possible to ingest an entire Kafka or Kinesis message without parsing it. ClickPipes now offers support for a _raw_message virtual column, allowing users to map the full message into a single String column. This gives you the flexibility to work with raw data as needed.
August 29, 2024
New Terraform provider version - v1.0.0
Terraform allows you to control your ClickHouse Cloud services programmatically, then store your configuration as code. Our Terraform provider has almost 200,000 downloads and is now officially v1.0.0! This new version includes improvements such as better retry logic and a new resource to attach private endpoints to your ClickHouse Cloud service. You can download the Terraform provider here and view the full changelog here.
2024 SOC 2 Type II report and updated ISO 27001 certificate
We are proud to announce the availability of our 2024 SOC 2 Type II report and updated ISO 27001 certificate, both of which include our recently launched services on Azure as well as continued coverage of services in AWS and GCP.
Our SOC 2 Type II demonstrates our ongoing commitment to achieving security, availability, processing integrity and confidentiality of the services we provide to ClickHouse users. For more information, check out SOC 2 - SOC for Service Organizations: Trust Services Criteria issued by the American Institute of Certified Public Accountants (AICPA) and What is ISO/IEC 27001 from the International Standards Organization (ISO).
Please also check out our Trust Center for security and compliance documents and reports.
August 15, 2024
Compute-compute separation is now in Private Preview for AWS
For existing ClickHouse Cloud services, replicas handle both reads and writes, and there is no way to configure a certain replica to handle only one kind of operation. We have an upcoming new feature called Compute-compute separation that allows you to designate specific services as read-write or read-only services, allowing you to design the optimal compute configuration for your application to optimize cost and performance.
Our new compute-compute separation feature enables you to create multiple compute node groups, each with its own endpoint, that are using the same object storage folder, and thus, with the same tables, views, etc. Read more about Compute-compute separation here. Please contact support if you would like access to this feature in Private Preview.
ClickPipes for S3 and GCS now in GA, Continuous mode support
ClickPipes is the easiest way to ingest data into ClickHouse Cloud. We're happy to announce that ClickPipes for S3 and GCS is now Generally Available. ClickPipes supports both one-time batch ingest and "continuous mode". An ingest task will load all the files matched by a pattern from a specific remote bucket into the ClickHouse destination table. In "continuous mode", the ClickPipes job will run constantly, ingesting matching files that get added into the remote object storage bucket as they arrive. This will allow users to turn any object storage bucket into a fully fledged staging area for ingesting data into ClickHouse Cloud. Read more about ClickPipes in our documentation.
July 18, 2024
Prometheus Endpoint for Metrics is now Generally Available
In our last cloud changelog, we announced the Private Preview for exporting Prometheus metrics from ClickHouse Cloud. This feature allows you to use the ClickHouse Cloud API to get your metrics into tools like Grafana and Datadog for visualization. We're happy to announce that this feature is now Generally Available. Please see our docs to learn more about this feature.
Table Inspector in Cloud Console
ClickHouse has commands like DESCRIBE that allow you to introspect your table to examine schema. These commands output to the console, but they are often not convenient to use as you need to combine several queries to retrieve all pertinent data about your tables and columns.
We recently launched a Table Inspector in the cloud console which allows you to retrieve important table and column information in the UI, without having to write SQL. You can try out the Table Inspector for your services by checking out the cloud console. It provides information about your schema, storage, compression, and more in one unified interface.
New Java Client API
Our Java Client is one of the most popular clients that users use to connect to ClickHouse. We wanted to make it even easier and more intuitive to use, including a re-designed API and various performance optimizations. These changes will make it much easier to connect to ClickHouse from your Java applications. You can read more about how to use the updated Java Client in this blog post.
New Analyzer is enabled by default
For the last couple of years, we've been working on a new analyzer for query analysis and optimization. This analyzer improves query performance and will allow us to make further optimizations, including faster and more efficient JOINs. Previously, it was required that new users enable this feature using the setting allow_experimental_analyzer. This improved analyzer is now available on new ClickHouse Cloud services by default.
Stay tuned for more improvements to the analyzer as we have many more optimizations planned!
June 28, 2024
ClickHouse Cloud for Microsoft Azure is now Generally Available!
We first announced Microsoft Azure support in Beta this past May. In this latest cloud release, we're happy to announce that our Azure support is transitioning from Beta to Generally Available. ClickHouse Cloud is now available on all the three major cloud platforms: AWS, Google Cloud Platform, and now Microsoft Azure.
This release also includes support for subscriptions via the Microsoft Azure Marketplace. The service will initially be supported in the following regions:
- United States: West US 3 (Arizona)
- United States: East US 2 (Virginia)
- Europe: Germany West Central (Frankfurt)
If you'd like any specific region to be supported, please contact us.
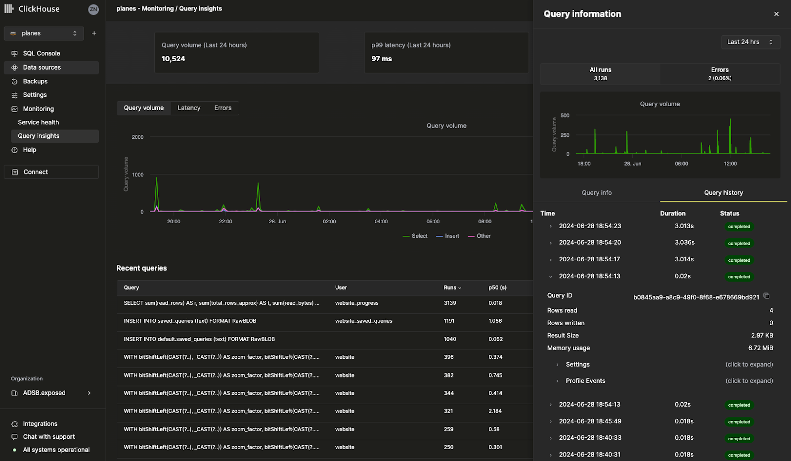
Query Log Insights
Our new Query Insights UI in the Cloud Console makes ClickHouse's built-in query log a lot easier to use. ClickHouse's system.query_log table is a key source of information for query optimization, debugging, and monitoring overall cluster health and performance. There's just one caveat: with 70+ fields and multiple records per query, interpreting the query log represents a steep learning curve. This initial version of query insights provides a blueprint for future work to simplify query debugging and optimization patterns. We'd love to hear your feedback as we continue to iterate on this feature, so please reach out—your input will be greatly appreciated!
Prometheus Endpoint for Metrics (Private Preview)
Perhaps one of our most requested features: you can now export Prometheus metrics from ClickHouse Cloud to Grafana and Datadog for visualization. Prometheus provides an open-source solution to monitor ClickHouse and set up custom alerts. Access to Prometheus metrics for your ClickHouse Cloud service is available via the ClickHouse Cloud API. This feature is currently in Private Preview. Please reach out to the support team to enable this feature for your organization.
Other features:
- Configurable backups to configure custom backup policies like frequency, retention, and schedule are now Generally Available.
June 13, 2024
Configurable offsets for Kafka ClickPipes Connector (Beta)
Until recently, whenever you set up a new Kafka Connector for ClickPipes, it always consumed data from the beginning of the Kafka topic. In this situation, it may not be flexible enough to fit specific use cases when you need to reprocess historical data, monitor new incoming data, or resume from a precise point.
ClickPipes for Kafka has added a new feature that enhances the flexibility and control over data consumption from Kafka topics. You can now configure the offset from which data is consumed.
The following options are available:
- From the beginning: Start consuming data from the very beginning of the Kafka topic. This option is ideal for users who need to reprocess all historical data.
- From latest: Begin consuming data from the most recent offset. This is useful for users who are only interested in new messages.
- From a timestamp: Start consuming data from messages that were produced at or after a specific timestamp. This feature allows for more precise control, enabling users to resume processing from an exact point in time.
Enroll services to the Fast release channel
The Fast release channel allows your services to receive updates ahead of the release schedule. Previously, this feature required assistance from the support team to enable. Now, you can use the ClickHouse Cloud console to enable this feature for your services directly. Simply navigate to Settings, and click Enroll in fast releases. Your service will now receive updates as soon as they are available!
Terraform support for horizontal scaling
ClickHouse Cloud supports horizontal scaling, or the ability to add additional replicas of the same size to your services. Horizontal scaling improves performance and parallelization to support concurrent queries. Previously, adding more replicas required either using the ClickHouse Cloud console or the API. You can now use Terraform to add or remove replicas from your service, allowing you to programmatically scale your ClickHouse services as needed.
Please see the ClickHouse Terraform provider for more information.
May 30, 2024
Share queries with your teammates
When you write a SQL query, there's a good chance that other people on your team would also find that query useful. Previously, you'd have to send a query over Slack or email and there'd be no way for a teammate to automatically receive updates for that query if you edit it.
We're happy to announce that you can now easily share queries via the ClickHouse Cloud console. From the query editor, you can share a query directly with your entire team or a specific team member. You can also specify whether they have read or write only access. Click on the Share button in the query editor to try out the new shared queries feature.
ClickHouse Cloud for Microsoft Azure is now in beta
We've finally launched the ability to create ClickHouse Cloud services on Microsoft Azure! We already have many customers using ClickHouse Cloud on Azure in production as part of our Private Preview program. Now, anyone can create their own service on Azure. All of your favorite ClickHouse features that are supported on AWS and GCP will also work on Azure.
We expect to have ClickHouse Cloud for Azure ready for General Availability in the next few weeks. Read this blog post to learn more, or create your new service using Azure via the ClickHouse Cloud console.
Note: Development services for Azure are not supported at this time.
Set up Private Link via the Cloud Console
Our Private Link feature allows you to connect your ClickHouse Cloud services with internal services in your cloud provider account without having to direct traffic to the public internet, saving costs and enhancing security. Previously, this was difficult to set up and required using the ClickHouse Cloud API.
You can now configure private endpoints in just a few clicks directly from the ClickHouse Cloud console. Simply go to your service's Settings, go to the Security section and click Set up private endpoint.

May 17, 2024
Ingest data from Amazon Kinesis using ClickPipes (Beta)
ClickPipes is an exclusive service provided by ClickHouse Cloud to ingest data without code. Amazon Kinesis is AWS's fully managed streaming service to ingest and store data streams for processing. We are thrilled to launch the ClickPipes beta for Amazon Kinesis, one of our most requested integrations. We're looking to add more integrations to ClickPipes, so please let us know which data source you'd like us to support! Read more about this feature here.
You can try the new Amazon Kinesis integration for ClickPipes in the cloud console:

Configurable Backups (Private Preview)
Backups are important for every database (no matter how reliable), and we've taken backups very seriously since day 1 of ClickHouse Cloud. This week, we launched Configurable Backups, which allows for much more flexibility for your service's backups. You can now control start time, retention, and frequency. This feature is available for Production and Dedicated services and is not available for Development services. As this feature is in private preview, please contact support@clickhouse.com to enable this for your service. Read more about configurable backups here.
Create APIs from your SQL queries (Beta)
When you write a SQL query for ClickHouse, you still need to connect to ClickHouse via a driver to expose your query to your application. Now with our now Query Endpoints feature, you can execute SQL queries directly from an API without any configuration. You can specify the query endpoints to return JSON, CSV, or TSVs. Click the "Share" button in the cloud console to try this new feature with your queries. Read more about Query Endpoints here.
Official ClickHouse Certification is now available
There are 12 free training modules in ClickHouse Develop training course. Prior to this week, there was no official way to prove your mastery in ClickHouse. We recently launched an official exam to become a ClickHouse Certified Developer. Completing this exam allows you to share with current and prospective employers your mastery in ClickHouse on topics including data ingestion, modeling, analysis, performance optimization, and more. You can take the exam here or read more about ClickHouse certification in this blog post.
April 25, 2024
Load data from S3 and GCS using ClickPipes
You may have noticed in our newly released cloud console that there’s a new section called "Data sources". The "Data sources" page is powered by ClickPipes, a native ClickHouse Cloud feature which lets you easily insert data from a variety of sources into ClickHouse Cloud.
Our most recent ClickPipes update features the ability to directly upload data directly from Amazon S3 and Google Cloud Storage. While you can still use our built-in table functions, ClickPipes is a fully-managed service via our UI that will let you ingest data from S3 and GCS in just a few clicks. This feature is still in Private Preview, but you can try it out today via the cloud console.

Use Fivetran to load data from 500+ sources into ClickHouse Cloud
ClickHouse can quickly query all of your large datasets, but of course, your data must first be inserted into ClickHouse. Thanks to Fivetran's comprehensive range of connectors, users can now quickly load data from over 500 sources. Whether you need to load data from Zendesk, Slack, or any of your favorite applications, the new ClickHouse destination for Fivetran now lets you use ClickHouse as the target database for your application data.
This is an open-source integration built over many months of hard work by our Integrations team. You can check out our release blog post here and the GitHub repository.
Other changes
Console changes
- Output formats support in the SQL console
Integrations changes
- ClickPipes Kafka connector supports multi-broker setup
- PowerBI connector supports providing ODBC driver configuration options.
April 18, 2024
AWS Tokyo region is now available for ClickHouse Cloud
This release introduces the new AWS Tokyo region (ap-northeast-1) for ClickHouse Cloud. Because we want ClickHouse to be the fastest database, we are continuously adding more regions for every cloud to reduce latency as much as possible. You can create your new service in Tokyo in the updated cloud console.

Other changes:
Console changes
- Avro format support for ClickPipes for Kafka is now Generally Available
- Implement full support for importing resources (services and private endpoints) for the Terraform provider
Integrations changes
- NodeJS client major stable release: Advanced TypeScript support for query + ResultSet, URL configuration
- Kafka Connector: Fixed a bug with ignoring exceptions when writing into DLQ, added support for Avro Enum type, published guides for using the connector on MSK and Confluent Cloud
- Grafana: Fixed support Nullable type support in UI, fixed support for dynamic OTEL tracing table name
- DBT: Fixed model settings for custom materialization.
- Java client: Fixed bug with incorrect error code parsing
- Python client: Fixed parameters binding for numeric types, fixed bugs with number list in query binding, added SQLAlchemy Point support.
April 4, 2024
Introducing the new ClickHouse Cloud Console
This release introduces a private preview for the new cloud console.
At ClickHouse, we are constantly thinking about how to improve the developer experience. We recognize that it is not enough to provide the fastest real-time data warehouse, it also needs to be easy to use and manage.
Thousands of ClickHouse Cloud users execute billions of queries on our SQL console every month, which is why we've decided to invest more in a world-class console to make it easier than ever to interact with your ClickHouse Cloud services. Our new cloud console experience combines our standalone SQL editor with our management console in one intuitive UI.
Select customers will receive a preview of our new cloud console experience – a unified and immersive way to explore and manage your data in ClickHouse. Please reach out to us at support@clickhouse.com if you'd like priority access.

March 28, 2024
This release introduces support for Microsoft Azure, Horizontal Scaling via API, and Release Channels in Private Preview.
General updates
- Introduced support for Microsoft Azure in Private Preview. To gain access, please reach out to account management or support, or join the waitlist.
- Introduced Release Channels – the ability to specify the timing of upgrades based on environment type. In this release, we added the "fast" release channel, which enables you to upgrade your non-production environments ahead of production (please contact support to enable).
Administration changes
- Added support for horizontal scaling configuration via API (private preview, please contact support to enable)
- Improved autoscaling to scale up services encountering out of memory errors on startup
- Added support for CMEK for AWS via the Terraform provider
Console changes
- Added support for Microsoft social login
- Added parameterized query sharing capabilities in SQL console
- Improved query editor performance significantly (from 5 secs to 1.5 sec latency in some EU regions)
Integrations changes
- ClickHouse OpenTelemetry exporter: Added support for ClickHouse replication table engine and added integration tests
- ClickHouse DBT adapter: Added support for materialization macro for dictionaries, tests for TTL expression support
- ClickHouse Kafka Connect Sink: Added compatibility with Kafka plugin discovery (community contribution)
- ClickHouse Java Client: Introduced a new package for new client API and added test coverage for Cloud tests
- ClickHouse NodeJS Client: Extended tests and documentation for new HTTP keep-alive behavior. Available since v0.3.0 release
- ClickHouse Golang Client: Fixed a bug for Enum as a key in Map; fixed a bug when an errored connection is left in the connection pool (community contribution)
- ClickHouse Python Client: Added support for query streaming via PyArrow (community contribution)
Security updates
- Updated ClickHouse Cloud to prevent "Role-based Access Control is bypassed when query caching is enabled" (CVE-2024-22412)
March 14, 2024
This release makes available in early access the new Cloud Console experience, ClickPipes for bulk loading from S3 and GCS, and support for Avro format in ClickPipes for Kafka. It also upgrades the ClickHouse database version to 24.1, bringing support for new functions as well as performance and resource usage optimizations.
Console changes
- New Cloud Console experience is available in early access (please contact support if you’re interested in participating).
- ClickPipes for bulk loading from S3 and GCS are available in early access (please contact support if you’re interested in participating).
- Support for Avro format in ClickPipes for Kafka is available in early access (please contact support if you’re interested in participating).
ClickHouse version upgrade
- Optimizations for FINAL, vectorization improvements, faster aggregations - see 23.12 release blog for details.
- New functions for processing punycode, string similarity, detecting outliers, as well as memory optimizations for merges and Keeper - see 24.1 release blog and presentation for details.
- This ClickHouse cloud version is based on 24.1, you can see dozens of new features, performance improvements, and bug fixes. See core database changelogs for details.
Integrations changes
- Grafana: Fixed dashboard migration for v4, ad-hoc filtering logic
- Tableau Connector: Fixed DATENAME function and rounding for "real" arguments
- Kafka Connector: Fixed NPE in connection initialization, added ability to specify JDBC driver options
- Golang client: Reduced the memory footprint for handling responses, fixed Date32 extreme values, fixed error reporting when compression is enabled
- Python client: Improved timezone support in datetime parameters, improved performance for Pandas DataFrame
February 29, 2024
This release improves SQL console application load time, adds support for SCRAM-SHA-256 authentication in ClickPipes, and extends nested structure support to Kafka Connect.
Console changes
- Optimized SQL console application initial load time
- Fixed SQL console race condition resulting in ‘authentication failed’ error
- Fixed behavior on the monitoring page where most recent memory allocation value was sometimes incorrect
- Fixed behavior where SQL console sometimes issue duplicate KILL QUERY commands
- Added support in ClickPipes for SCRAM-SHA-256 authentication method for Kafka-based data sources
Integrations changes
- Kafka Connector: Extended support for complex nested structures (Array, Map); added support for FixedString type; added support for ingestion into multiple databases
- Metabase: Fixed incompatibility with ClickHouse lower than version 23.8
- DBT: Added the ability to pass settings to model creation
- Node.js client: Added support for long-running queries (>1hr) and handling of empty values gracefully